
в реестре российского ПО
Регистрационный № 19387
Описание «Nedra.Drilling RTM»
Nedra.Drilling RTM - система онлайн-мониторинга режимов бурения, которая позволяет повысить контроль эффективности строительства скважин.
Внесение проекта/плана на строительство скважин. Внесение факта по бурению. Сопоставление план/факт
Централизованный сбор по плану и фактам строительства скважин для всех буровых организации
Формирование детальной аналитики по эффективности строительства скважин в разрезах НГДУ, сроках, бригадах и проч. Для предоставления информации в удобном виде для анализа и принятия управленческих решений.
Формирование отчетов по заданным шаблонам с рассылкой на электронную почту.
Сбор реально-временных данных по WITSML, WITS0, DEP, ДЭЛ-150 (Контроль ремонта и бурения скважин).
Предоставление реально-временных данных приведенных к стандартному виду и протоколу WITSML.
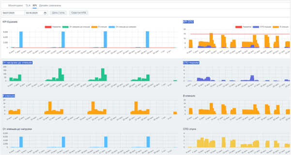
Визуализация реально-временных данных с датчиков в виде графиков.
Определение операций бурения.
Сопоставление плановых и фактических значений параметров бурения для текущей секции, операции и глубины с формированием сигнализации в случае отклонения более, чем на заданную величину.
Формирование графиков плановых и фактических значений с весами и моментами.
Кто использует «Nedra.Drilling RTM»
- Нефтегазовая промышленность: бурение скважин
Преимущества «Nedra.Drilling RTM»
- Автоматизирует процессы мониторинга бурения
- Повышает эффективность мониторинга бурения без привлечения дополнительного персонала
- Снижает риск инцидентов во время бурения, благодаря предиктивному анализу
- Увеличивает скорость и качество принятия решения на основе данных
Функции «Nedra.Drilling RTM»
- Фильтрация данных
- Выявление дубликатов
- Транслирование данных
- Преобразование данных
- Шлифование информации
- Удаление данных
- Распознавание таблиц
- Облачный сервис
- Сейсмический анализ
- ГИС
- Геостатистика
- Анализ многомерных данных
- 3D-моделирование геологических структур
- Интеграция многомерных данных
- Сейсморазведка
- Гравитационная разведка
- Электроразведка
- Дистанционное зондирование
- Автоматизация бизнеса
- Сбор данных
- CRM система
- Создание отчетов
- Мониторинг
- Интеграция систем
- Управление предприятием
- Планирование производства
- Учет затрат
- Справочник оборудования
- Управление проектами
- Принятие решений
- Ведение проектов
- Автоматизация планирования
- Обработка информации
- Анализ процессов
- Построение отчётности
- Оптимизация работы
- Управление данными
- Развитие ИТ-решений
- Учёт рисков
- Системы поддержки
- Информационные ресурсы
- Точность прогнозирования
- Обработка видеоданных
- Анализ трафика
- Облачные платформы
- Сбор данных
- Big Data системы
- Обработка данных
- Системы аналитики
- Безопасность данных
- Хранилища данных
- Системы аналитики
- Хранение данных
- Визуализация данных
Характеристики «Nedra.Drilling RTM»
| Операционная система | Windows, Linux |
| Размер бизнеса | отраслевой бизнес |
Скриншоты «Nedra.Drilling RTM»
Категории
Нужно собственное решение?
Создайте заказ на разработку, проверенные исполнители напишут вам сами!





